Средства мониторинга работы системы.#
Мониторинг системы реализован в двух независимых формах:
Средства мониторинга встроенные в сервер приложений
Реализованы по средствам обычных пользовательских интерфейсов системы, и расположены в меню инструментов.Внешние средства мониторинга
Реализованы на основе протокола передачи телеметрииOpenTelemetry. Метрики передаются в инструмент визуализацииGrafana
Мониторинг в приложениях GlobalERP#
Для открытия внутренних средств мониторинга необходимо выполнить операцию главного меню Сервис - Инструменты - Монитор сессий сервера приложений.
Монитор сессий сервера приложений#
Пользовательский интерфейс, который содержит в себе набор инструментов, для просмотра состояния сервера приложений и базы данных.
Пользовательские сеансы#
Закладка Пользовательские сеансы отображает список всех сессий сервера приложений. Если сервер приложений работает в режиме кластера,
то будут отображены сессии других узлов.
Перечень основных столбцов:
Системное имя пользователяиПользователь- информация о пользователеIp-адрес клиента- ip-адрес, с которого подключено клиентское приложениеСистемное имя приложенияиПриложение- информация о запущенном приложенииGlobalСистемное имя активной формыиАктивная форма- информация о текущей активной формеДействие- информация о выполняемых действиях сессии.Кластерный узел- Имя узла, к которому подключен клиент.Имя базы данных- имя БД, выбранное в окне логина при авторизации.Блок квот- отображает включены лы квоты на сессию, и текущие использованные ресурсы.
Перечень закладок:
Сессии базы данных- отображает активные подключения к БД, выбранной пользовательской сессии. Позволяет просмотреть выполняемый запрос, и увидеть блокирующую сессию, если она есть.Расшифровка- отображает информацию об открытых формах пользовательской сессии.Стек сеанса- позволяет получить актуальный стек выполняемых действий пользовательской сессии.
Активные подключения к базе данных#
Закладка Активные подключения к базе данных позволяет отобразить активные в данный момент запросы к БД, а так же
информацию о пользовательских сессиях, выполняющих запросы.
Перечень основных столбцов:
Системное имя пользователяиПользователь- информация о пользователе.Ip-адрес клиента- ip-адрес, с которого подключено клиентское приложение.Системное имя приложенияиПриложение- информация о запущенном приложенииGlobal.Системное имя активной формыиАктивная форма- информация о текущей активной форме.Действие- информация о выполняемых действиях сессии.Кластерный узел- Имя узла, к которому подключен клиент.Имя базы данных- имя БД, выбранное в окне логина при авторизации.
Инструменты анализа Базы данных#
Расположены на форме Монитор сессий сервера приложений на закладке Анализ базы данных.
Позволяют узнать состояние сессий БД, блокировки, выполняемые запросы и размер таблиц аудита по бизнес-объектам. Подробнее о структурах аудита БД.
Анализ размера таблиц#
Инструмент, который позволяет увидеть текущий размер таблиц БД.
Операция История позволяет отследить динамику увеличения таблиц.
Работа автовакуума#
Интерфейс, который отображает информацию о работе автоматической очистке таблиц.
Автовакуум - специальный процесс БД postgresql, который занимается очисткой устаревших данных в таблицах.
Архитектура postgresql каждое изменение в таблице регистрирует новой записью, и требуется удалять устаревшие записи,
которые не являются актуальными.
Документация postgresql vacuum
На этой закладке, основное внимание требуется уделять таблицам с выключенным автовакуумом. При нормальной работе системы, все таблицы должны автоматически очищаться.
Доступные операции:
Запуск vacuum full- команда на полную очистку таблицы с опциейfull.
Выбирает режим «полной» очистки, который может освободить больше пространства, но выполняется гораздо дольше и запрашивает исключительную блокировку таблицы. Этот режим также требует дополнительное место на диске, так как он записывает новую копию таблицы и не освобождает старую до завершения операции. Обычно это следует использовать, только когда требуется высвободить значительный объём пространства, выделенного таблице.Запуск vacuum analyze- обновляет статистику, которую использует планировщик для выбора наиболее эффективного способа выполнения запроса.
Операции следует запускать, только если автовакуум был отключен, или таблица часто изменяется, и автоматическая очистка не справляется.
Анализ активных запросов#
Инструмент, который позволяет отобразить текущие активные запросы к БД, и информацию о вызвавших их пользовательских сессиях.
Перечень основных столбцов:
pid- pid процесса БД, по которому можно идентифицировать сессию БД.Время выполнения- время выполнения запроса в минутах.Состояние- состояние сессии БД
Основные состояния:idle- сессия БД находится в режиме ожидания. Т.е. подключение к БД есть, но в данный момент никаких запросов не выполняется. Стандартное ожидание для неактивных подключений, которые находятся впуле подключений сервера приложенийactive- сессия БД в данный момент выполняет запрос.idle in transaction- сессия БД находится в режиме ожидания, но есть открытая транзакция. Опасное состояние сессии, т.к. длинные открытые транзакции отрицательно влияют на производительностьpostgresql. Наличие такой сессии сигнализирует о проблеме.
Системное имя пользователяиПользователь- информация о пользователеIp-адрес клиента- ip-адрес, с которого подключено клиентское приложениеСистемное имя приложенияиПриложение- информация о запущенном приложенииGlobalФорма- информация о текущей активной формеКластерный узел- Имя узла, к которому подключен клиент.Действие- информация о выполняемых действиях сессии. Эта колонка будет заполнена, если:сессия принадлежит выполняемому фоновому заданию, в том числе интеграция
выполняется построение печатной формы
Операция История позволяет просмотреть исторические данные активных запросов, чья длительность превышала 15 минут.
Блокировки#
Отображает дерево блокировок сессий БД.
Блокировка записи — метод предотвращения одновременного доступа к данным в базе данных, чтобы предотвратить противоречивые результаты. Чаще всего возникают, если несколько сессий БД пытаются изменить одну и туже запись в таблице.
Корневыми записями этого дерева будут сессии, вызывающие какие-либо блокировки других сессий. Записи второго и следующих уровней показывают сессии, которые ожидают освобождения блокировок.
Таким образом можно проследить цепочки сессий, ожидающих освобождения блокировок.
Операция История позволяет просмотреть исторические данные по блокировкам БД.
Журнал алертов#
Специальный журнал, в который периодически пишется информация о выявленных проблемах.
Журнал заполняется по средствам фоновых заданий:
Сохранить Долгий запрос-Btk_SlowQueryHistoryUpdateСохранить размер таблиц на дату-Btk_TableSizeHistoryUpdate
События записываемые в журнал:
Запрос БД выполняется более 15 минут.
Резкое увеличение размеров таблиц.
На таблице выключен автовакуум.
Транзакция в БД выполняется более 15 минут.
Фоновое задание с ночным расписанием выполняется в дневное время.
Журнал размеров аудита#
Доступен во вкладке Найстройка системы > Аудит \ Анализ размеров аудита. Содержит в себе размеры таблиц аудита. К ним относятся системные таблицы: телеметрия сервера, блокировки БД, открытие выборок и другие, описанные выше; а также таблицы конкретных бизнес-объектов, по которым ведётся аудит. Подробнее о структурах аудита БД.
Используется для поиска объектов системы, аудит которых занимает большое количество места на хранилище сервера. Позволяет:
Определить самые загруженные таблицы для проведения очистки.
Разделять количество записей аудита по уровням: от бизнес-объекта, до класса и отдельного атрибута.
Отключить аудит конкретного атрибута.
Структура отчёта#
Главная выборка - размер таблиц аудита.
Список всех таблиц, хранящихся в табличном пространстве аудита (по умолчаниюAUD) с указанием размера и кол-ва записей.Детализация первого уровня - классы наследники бизнес-объекта.
Количество записей аудита дифференцированное по классам в рамках выбранного бизнес-объекта.Детализация второго уровня - атрибуты класса.
Отражает кол-во записанных действий (добавление \ изменение \ удаление) по каждому атрибуту выбранного класса.
Примечание
Стоит учитывать, что одна строка в таблице аудита бизнес-объекта может содержать информацию о действиях над любым количеством атрибутов! По этой причине сумма кол-ва действий над отдельными атрибутами класса обычно больше чем кол-во записей в общем по этому же классу в детализации первого уровня
Доступные операции#
В группе операций
Дополнительно:Синхронизировать историю аудита выделенных классов- инкрементальное обновление размера аудита атрибутов по выделенным классам.Синхронизировать историю аудита всех классов- инкрементальное обновление размера аудита атрибутов всех классов. Работает аналогично ночной работе актуализации кэша.Пересчитать историю аудита выделенных классов- полное обновление кэша. Полезно в том случае, если атрибуты класса были удалены\изменены.
Принципы заполнения#
Таблицы аудита объектов представляют собой огромные массивы данных с сотнями тысяч записей, кроме того, операции над атрибутами хранятся в БД в виде JSONB-объектов, чей парсинг добавляет вычислительной сложности в и без того ресурсоёмкую задачу.
Поэтому данные о размерах аудита атрибутов кэшируются, при чём данные обновляются инкрементально (то есть обрабатываются только новые записи, добавленные после момента последнего кэширования). Это происходит каждую ночь в 5 утра.
Примечание
Если на таблицу аудита объекта установлено задание очистки, пересчёт кэша аудита атрибутов происходит автоматически. Подробнее о заданиях очистки.
Предупреждение
При удалении и переименовании атрибутов и чистке таблиц аудита объектов для корректности отображаемых данных ТРЕБУЕТСЯ пересчитывать кэш аудита (операция Пересчитать историю аудита выделенных классов).
Мониторинг телеметрии в Grafana#
Общая информация о внешних средствах мониторинга и телеметрии#
Внешний мониторинг организован следующим образом:
Сервер приложений, используя стандарт
OpenTelemetryотправляет метрики, трассировки и логи во внешний сервис (коллектор).Коллектор перенаправляет метрики, трассировки и логи в инструмент визуализации данных
Grafana.В
Grafanaреализованы дашборды визуализации метрик и трассировки.
Конфигурирование сервера приложений#
В сервере приложений в каталоге с конфигурациями (../application/config) располагаются конфигурационные файлы телеметрии:
otel-globalserver.config.yaml- основной конфигурационный файл OpenTelemetry SDK. Управляет активностью телеметрии и настройками экспорта.otel-sdk.config.yaml- дополнительный конфигурационный файл. Управляет настройками системной телеметрии, специфичной для сервера приложений.
Документация телеметрии сервера приложений
Основные моменты:
Для включения телеметрии сервера приложений необходимо настроить файл
otel-globalserver.config.yaml:включить телеметрию общим флагом (
disabled: false);настроить
endpoint-ы для коллекторов метрик, логов и трассировки.
Изменения конфигурационных файлов применятся только после перезагрузки экземпляра сервера приложений.
Grafana как средство визуализации#
Grafana — это платформа с открытым исходным кодом для визуализации, мониторинга и анализа данных.
Позволяет отображать данные в графическом виде из разных источников данных.
В нашем мониторинге используются следующие источники данных:
Prometheus- база данных метрик;Loki- база данных логов;Tempo- система хранения трассировок.
Основы стандарта OpenTelemetry#
OpenTelemetry - стандарт сбора и передачи телеметрических данных. Стандарт описывает набор практик и инструментов, определяющих, какие сигналы может генерировать приложение.
Три основных типа сигналов:
метрики;трассировка;логи.
Каждый сигнал может обладать рядом дополнительных свойств, которые могут характеризовать событие, с которым связан сигнал.
Например:
Имя пользователя;Кластерный узел;и тд.
Метрики#
Метрики - количественные данные о работе системы.
Например:
Время выполнение операции.
Количество успешно выполненных операций.
Количество ошибок при выполнении операций.
Время выполнения запроса к БД.
и тд.
Метрики делятся на несколько типов:
Counter (увеличивающийся счетчик)- представляет из себя метрику, которая увеличивается с течением времени. Например, количество запросов к БД.UpDownCounter (увеличивающийся и уменьшающийся счетчик)- представляет из себя метрику, которая может как увеличиваться так и уменьшаться с течением времени. Например, количество подключений к БД.Gauge (измеритель, спидометр)- представляет из себя метрику, которая используется для измерения чего-либо в конкретный момент времени. Например, время выполнения запроса к БД.Histogram (гистограмма)- позволяет накапливать исторические данные на клиентской стороне, и затем отправлять их сигналом во внешний мир.
Трассировка#
В стандарте OpenTelemetry реализована через объекты с типом span.
Span - сигнал, который имеет начало и конец, а так же может иметь родительский span. С помощью этих сигналов можно построить дерево трассировки, вкладывая span-ы друг в друга, и отмечая начало и конец события.
Пример дерева span-ов:
+ Выполнение операции
|_+ Выполнение запроса к серверу приложений
|_+ Выполнение запроса к БД
|_+ Обработка результатов запроса к БД
Логи#
Сигнал, который из себя представляет логовую запись, сделанную системой.
Типы и виды метрик сервера приложений#
Сервер приложений посылает различные виды сигналов. Часть из них отправляется сервером приложений, другая же часть прикладным решением.
Системные метрики#
Метрики сервера приложений, настраиваемые через Администратор метрик:
Время реакции на действие пользователяrpc.server.duration.nanos- длительность обработкиRPCсервером. Число наносекунд.rpc.client.duration.millis- длительность выполненияRPCс точки зрения клиента, равная длительность передачи по сети + длительность обработкиRPCсервером. Число миллисекунд.
Прикладные метрики и трассировки#
Метрики и трассировки, отправляемые из кода прикладного решения.
Метрики пользовательских операций#
Специальные метрики, которые отслеживают выполнение пользователем операций в пользовательском интерфейсе. На каждое выполнение операции осуществляется отправка различных метрик:
btk_item_telemetry.user_operation_exec_time- время выполнения операции.btk_item_telemetry.user_operation_calls_total- количество вызовов операции.btk_item_telemetry.user_operation_calls_successful- количество успешных вызовов операции.btk_item_telemetry.user_operation_calls_failed- количество неуспешных вызовов операции.
Атрибуты метрик:
solution- имя решения из конфигурации сервера приложений.userName- имя пользователя.session.sid- Sid сессии сервера приложений.work.session.sid- Sid рабочего сеанса сервера приложений.cluster.node- имя кластерного узла.selection.name- имя выборки.representation.name- имя отображения.selection.caption- наименование выборки.oper.name- имя операции.oper.caption- наименование операции.form.name- имя главной выборки формы.form.caption- наименование главной выборки формы.form.representation.name- имя отображения главной выборки формы.
Трассировки пользовательских операций#
btk_item_telemetry.user_operation_trace- трассировка выполнения операции.Пишется при выполнении пользователем какой-либо операции или сеттера. На каждое пользовательское действие создается
span, если это действие вызвало другие операции или события, они будут добавлены в дерево трассировки.btk_item_telemetry.open_selection_trace- трассировка открытия выборки.Пишется, если на выборку целиком включена трассировка или для пользователя включена вся телеметрия. Представляет из себя дерево
span-ов, в котором будут отображены все операции, события и сеттеры, выполняемые при открытии выборки.Если выборка имеет дочерние выборки, то трассировка их открытия, так же будет добавлена в дерево `span-ов.
Атрибуты трейсов:
solution- имя решения из конфигурации сервера приложений .userName- имя пользователя.session.sid- Sid сессии сервера приложений.work.session.sid- Sid рабочего сеанса сервера приложений.cluster.node- имя кластерного узла.selection.name- имя выборки.representation.name- имя отображения.selection.caption- наименование выборки.oper.name- имя операции.oper.caption- наименование операции.form.name- имя главной выборки формы.form.caption- наименование главной выборки формы.form.representation.name- имя отображения главной выборки формы .
Метрики и трассировки, объявленные в прикладных модулях#
Разработчики в прикладном коде могут объявлять собственные метрики и трассировки для реализации телеметрии в каких-либо высоко-нагруженных местах.
Пример работы с объектной метрикой#
Объявление метрики (вызов требуется добавить в dataInstall):
//Объявление метрики с именем Some_Metric_Name, которая относится к Адм. объекту Some_ObjectName Btk_AcObjectMetricApi().register( Btk_AcObjectApi().findByMnemoCode("Some_ObjectName"), "Some_Metric_Name", "Пример метрики прикладного кода", "Демонстрация использования прикладной метрики " )
Использование метрики в коде:
//получение счетчика Btk_TelemetryPkg().getAcObjectLongCounter("Some_Metric_Name", "Some_Metric_Name").foreach{counter => //увеличение счетчика, если эта метрика включена в администраторе метрик counter.add(42) }
Пример работы с объектной трассировкой#
Объявление трассировки:
//Объявление трассировки с именем Some_Trace_Name, которая относится к Адм. объекту Some_ObjectName Btk_AcObjectTraceApi().register( Btk_AcObjectApi().findByMnemoCode("Some_ObjectName"), "Some_Trace_Name", "Пример метрики прикладного кода", "Демонстрация использования прикладной метрики " )
Использование трассировки:
//получение счетчика Btk_TelemetryPkg().getAcObjectTrace("Some_Trace_Name", "Some_Metric_Name").foreach{spanBuilder => //выполнение действий с созданием span-а. Перед началом действия создается span, по окончанию действия - span закрывается. spanBuilder.forSpan{span => try { //код выполнения Thread.sleep(5000) } finally { //закрытие span-а span.end() } } }
Ядровые метрики приложения#
app.transaction.active.count- кол-во открытых транзакций БД.app.jexl.count- кол-во выполненных jexl скриптов.app.rest.count- кол-во полученных Rest-запросов.app.error.count- кол-во ошибок (бизнес-логика).app.setting.change.count- число измененных системных настроек.
Метрики использованных ячеек памяти#
app.work_session.ui_cell.count- кол-во ui-ячеек.app.work_session.ui_row.count- кол-во ui-строк.app.work_session.read_cell.count- кол-во загруженных ячеек.app.work_session.insert_cell.count- кол-во созданных ячеек.app.work_session.update_cell.count- кол-во измененных ячеек.
Атрибуты метрик:
solution- имя решения из конфигурации сервера приложений.user- имя пользователя.session_id- Sid сессии сервера приложений.session_kind- тип сессии сервера приложений.
Метрики фоновых заданий#
app.job.active.count- количество активных джобов.app.job.run.failed- количество ошибок джобов.
Включение и фильтрация прикладных метрик осуществляется через Администратор метрик.
Администратор метрик#
Инструмент, который позволяет управлять активностью и фильтрацией прикладных и серверных метрик.
Расположен Приложение Администратор - Настройки - Телеметрия.
В интерфейсе слева располагается список с возможными настройкам, справа - отображается выборка этих настроек.
Управление прикладными метриками#
Адм. объекты#
Эта настойка позволяет включить метрики и трассировку для операций пользовательского интерфейса.
Представляет из себя дерево, где корневым узлом является администрируемый объект, на втором уровне расположены выборки, входящие в этот объект.
Варианты включения:
конкретная операция;
выборка целиком;
бизнес объект целиком;
для всех пользователей;
для конкретных пользователей.
В детализации расположены закладки:
Настройка телеметрии выборки- управляет включением телеметрии на выборку целиком.Все пользователи- при установке признака для всех пользователей, выполняющих операции этой выборки, будет отправлять телеметрияВключена трассировка- признак означает, что для всех операций выборки будет формироваться трассировкаВключены метрики- признак означает, что для всех операций выборки будут формироваться метрики
Настройка телеметрии элементарных привилегий- управляет включением телеметрии на конкретные операции выборки. Отображает список элементарных привилегий выборки, и позволят включать телеметрию точечно. ДетализацияНастройка телеметрии объектафункционально повторяет закладкуНастройка телеметрии выборки, но ее настройки относятся к конкретным операциям.
Пользователи#
Настройка, которая позволяет включить все прикладные метрики и трассировки для конкретного пользователя.
Если пользователь добавлен в этот список, и включен признак Включена вся телеметрия, то будет оправляться телеметрия по всем операциям и объектным метрикам и трассировкам.
Объектные метрики и трассировки#
Инструмент, предназначенный для объявления метрик и трассировок прикладного кода. Позволяет разработчикам объявить свои собственные метрики и трассировки, и использовать как телеметрию для особо-нагруженных или проблемных участков кода приложения.
Основной принцип работы:
Разработчик регистрирует метрику или трассировку в специализированном справочнике, присвоив им уникальное системное имя.
В прикладном коде в необходимых местах отправляет значения метрик или трассировки, используя методы пакета
ru.bitec.app.btk.telemetry.Btk_TelemetryPkg.В
администраторе метрикадминистратор включает или выключает активность объектных метрик и трассировок.
Управление системными метриками#
Управляется через закладку Серверная телеметрия.
Позволяет настроить необходимость отправки метрик сервера приложений для всех пользователей и для конкретных.
Управляет метриками Время реакции на действие пользователя сервера приложений.
Grafana#
Графана поставляется как отдельный сервис.
Если система развернута в виде кластера Kubernetes, то по умолчанию для подключения к веб-интерфейсу используется 3000 порт основного адреса.
Т.е. если для входа в систему используется адрес http://192.168.29.17, то для подключения к веб-интерфейсу графаны используется адрес http://192.168.29.17:3000/.
Это может быть изменено, и конфигурируется системным администратором.
Для проектов, где система развернута не через кластер Kubernetes, адрес подключения определяется системным администратором.
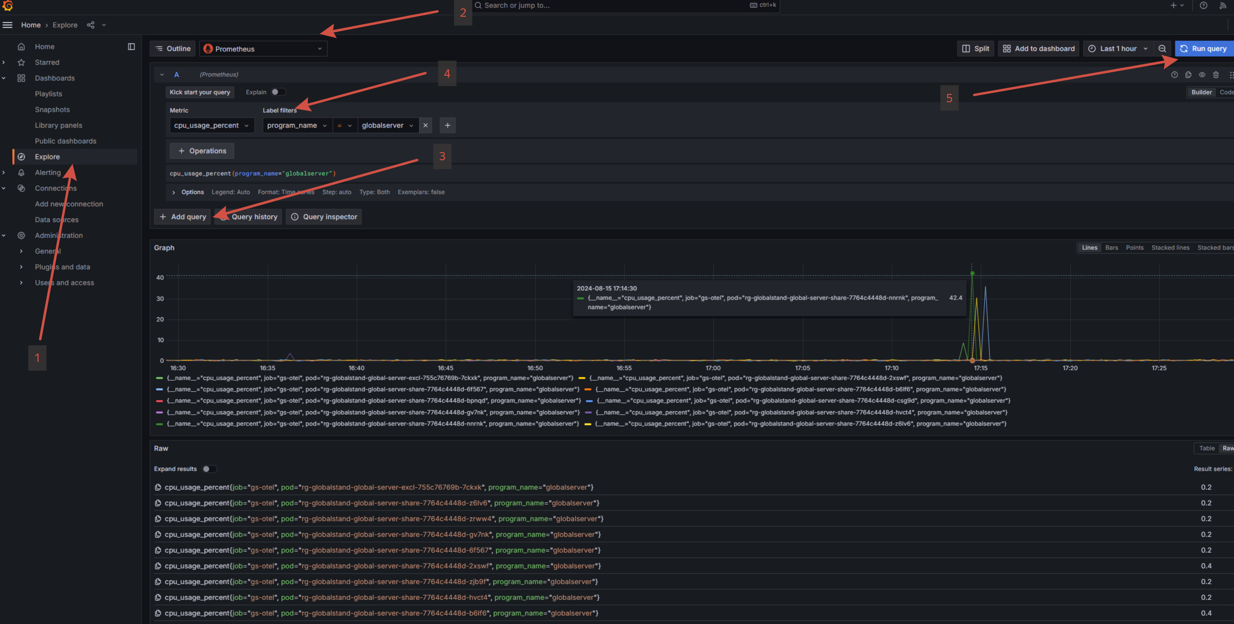
Запрос метрик#
Для просмотра логов выполните следующие действия:
В меню выберите
Explore.Выберите источник данных
Prometheus.Добавьте новый запрос, если требуется.
Укажите один из фильтров:
metric- имя конкретной метрики;label- дополнительные атрибуты метрики:program_name- имя сервиса, поставщика метрик. (globalserver, globalscheduller и тд.);podname- имя кластерного узла;и тд.
Выполните запрос, нажав
Run query.

Запрос трассировки#
Для просмотра трассировки выполните следующие действия:
В меню выберите
Explore.Выберите источник данных
Tempo.Добавьте новый запрос, если требуется.
Укажите
QueryType=Search.Укажите один из фильтров:
Service Name- имя сервиса, поставщика метрик. (globalserver, globalscheduller и тд.).Span Name- имя трассировки.
Выполните запрос, нажав
Run query.

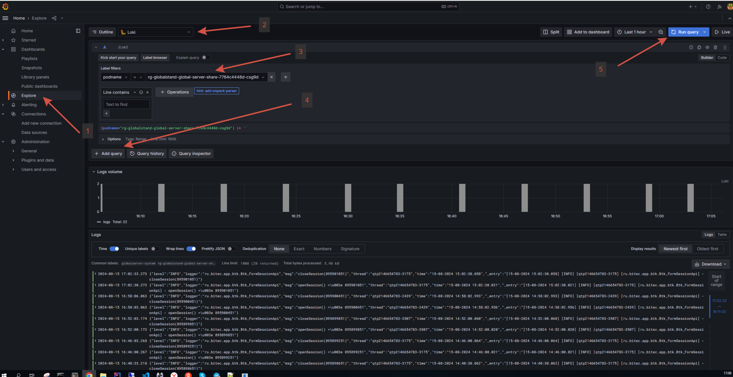
Просмотр логов#
Для просмотра логов выполните следующие действия:
В меню выберите
Explore.Выберите источник данных
Loki.Добавьте новый запрос, если требуется.
Укажите один из фильтров:
filename- имя файла логов.log- имя сервиса, чьи логи требуется просмотреть (globalserver, globalscheduller и тд.).podname- имя кластерного узла.
Выполните запрос, нажав
Run query.

Дашборды#
Графана поставляется с преднастроенными дашбордами, которые позволяют отобразить ту или иную информацию.
Для просмотра логов выполните следующие действия:
В меню выберите
Dashboards.В появившемся списке выберите нужный дашборд.
